邮箱登陆:企业邮箱

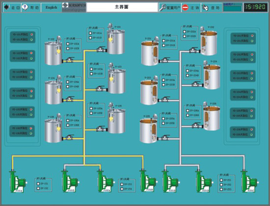
NH-OIL油码头集控系统

业务概况 > 舰船电气 > NH-OIL油码头集控系统

NH-OIL油码头集控系统

  本系统是自主研发的为码头石油类物资驳运系统设计的自动控制系统,主要完成对工艺机械设备的控制、操作、显示及生产管理。以微处理器为基础,由分布式的多台系统组件构成集散型自动化监控系统。控制网络由PLC、雷达液位计和用户操作站等组成,利用总线及工业以太网完成子系统之间的数据传送与交换。